
Business process maturity model provides a structured framework to measure the current state, identify strengths and weaknesses, and define a roadmap for improvement.
With more than 23 years of experience in enterprise architecture and BPM, Bizzdesign has developed an easy-to-use business process maturity model. This model helps organizations assess their BPM practices, prioritize improvement initiatives, and build a scalable foundation for continuous process optimization.
What is a Business Process Maturity Model?
Business Process Management focuses on how the enterprise operates and delivers the results, i.e., products and services to external and internal customers.
A business process maturity model is a structured framework to assess your organization’s level of maturity in managing and optimizing business processes.
It helps you to understand the current state of BPM maturity and defines a roadmap for progression. To improve your BPM practice in a controlled way, Bizzdesign has developed an out-of-the-box business process maturity model that provides a roadmap to evaluate your current BPM practices, identify areas for improvement, and guide your journey towards higher maturity levels.
There are many different maturity models available for use today. The Business Process Maturity Model (BPMM) from the Object Management Group (www.omg.org) is a maturity model often used within the BPM community.
Although this is a useful and rich framework, many organizations choose not to use it due to its richness, complexity and appraisal methodology.
Based on customer input and our heritage spanning over 23 years in enterprise architecture and business process management, Bizzdesign has created an easy-to-use business process maturity model to help mature your business processes.
Why do you need to leverage our process maturity model?
- Evaluation of current state: Use our maturity model to identify current BPM practices and identify strengths and weaknesses. Our model provides a structured approach to evaluate process maturity across various dimensions, such as process documentation, process measurement, process improvement, and process governance.
- Process improvement focus: The maturity model emphasizes process improvement by providing guidelines and best practices for process optimization, standardization, and automation.
- Resource allocation and prioritization: The model provides a structured way to identify critical areas that need immediate attention and investment. You can prioritize initiatives and allocate resources effectively by aligning your BPM efforts with the maturity model.
READ: 5 Steps to optimize business process models
Bizzdesign’s business process maturity model: start here

Source: Bizzdesign
You can access our maturity model in Bizzdesign Horizzon. We’ve defined easy-to-use templates and easily accessible web-based assessments to score processes on the criteria in the maturity model. The model is designed to fit custom needs and can be easily tweaked for your purposes.
Preview: What can you expect from our maturity process model?
Important to note about our maturity model is that you can’t progress to a higher level if you’re still not compliant with the criteria from the underlying levels (e.g. if a process is on level 3 but the RACI of the process is missing, then it is considered to be at level 1). See the image below.
Source: Bizzdesign
After assessing the processes, the results can be used to create heatmaps on process architecture overviews. Heatmaps provide business leaders with insights into the maturity of the different processes.
They help you answer the following: Are we spending our improvement efforts on our key capabilities or optimizing the capabilities that don't give us a competitive edge?
Source: Bizzdesign
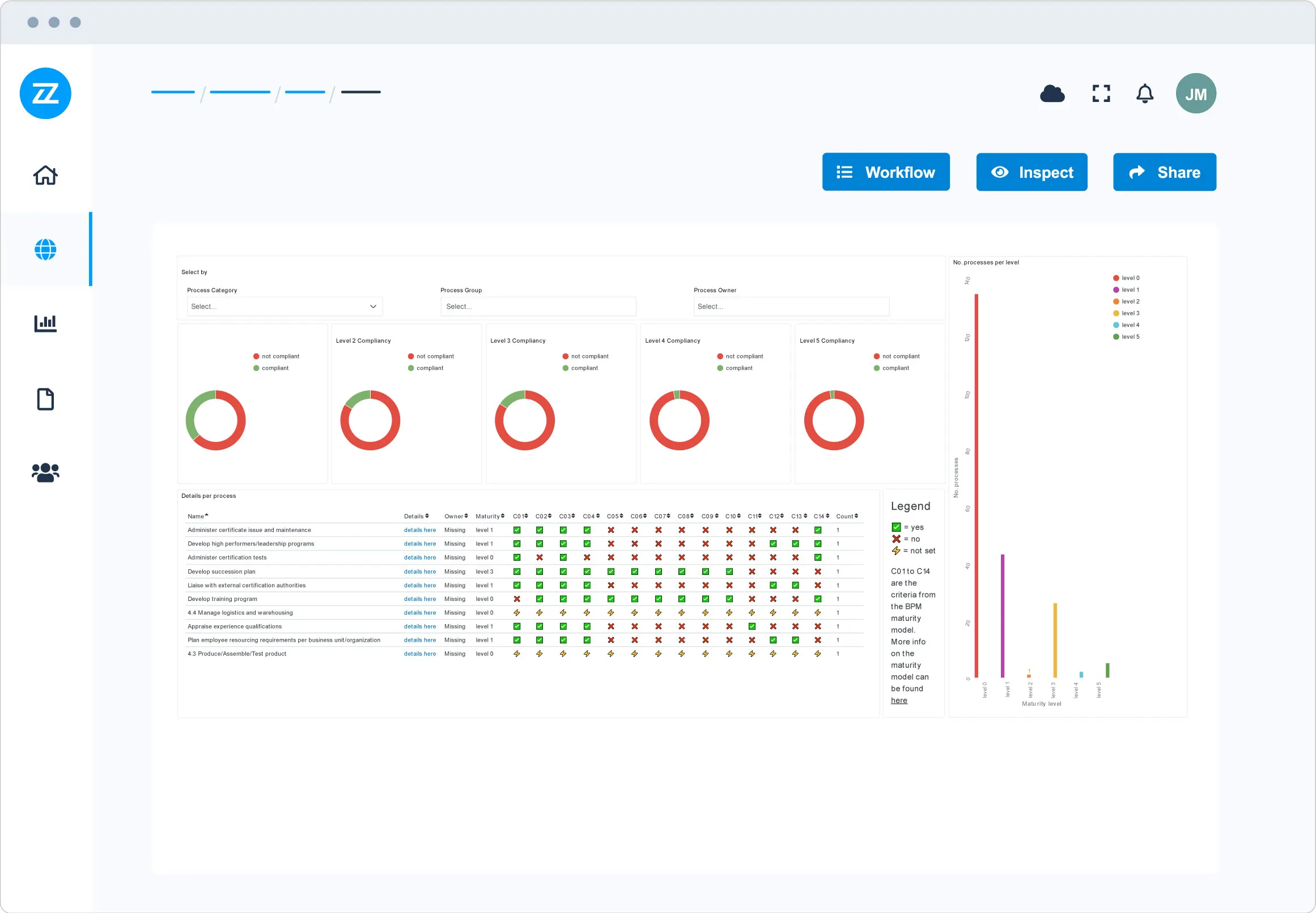
Alternatively, leverage the data from the assessed criteria in one of the predefined dashboards Bizzdesign ships with our out-of-the-box Business Process Management solution.
The dashboard helps in gaining a detailed insight into the overall status of the process maturity effort of an enterprise, as well as on what actions to take to mature individual processes are given with this dashboard.
Source: Bizzdesign
So if you are looking for an easy way to start maturing your business process management efforts, using a maturity model can be a good tool to support this. The maturity model presented here is simple and easy to implement but still detailed enough to provide concrete actions.
Summary
Whether you are just starting with BPM or looking to optimize advanced processes, using this model ensures your improvement efforts are targeted, structured, and aligned with business goals. With the right insights and tools, you can transform BPM from isolated initiatives into a driver of sustainable enterprise-wide performance.




